Umami is a modern, privacy-focused alternative to Google Analytics.
-
Updated
Oct 24, 2025 - TypeScript
Umami is a modern, privacy-focused alternative to Google Analytics.
🦔 PostHog provides open-source web & product analytics, session recording, feature flagging and A/B testing that you can self-host. Get started - free.
Simple, open source, lightweight and privacy-friendly web analytics alternative to Google Analytics.
Empowering People Ethically 🚀 — Matomo is hiring! Join us → https://matomo.org/jobs Matomo is the leading open-source alternative to Google Analytics, giving you complete control and built-in privacy. Easily collect, visualise, and analyse data from websites & apps. Star us on GitHub ⭐️ – Pull Requests welcome!
GoAccess is a real-time web log analyzer and interactive viewer that runs in a terminal in *nix systems or through your browser.
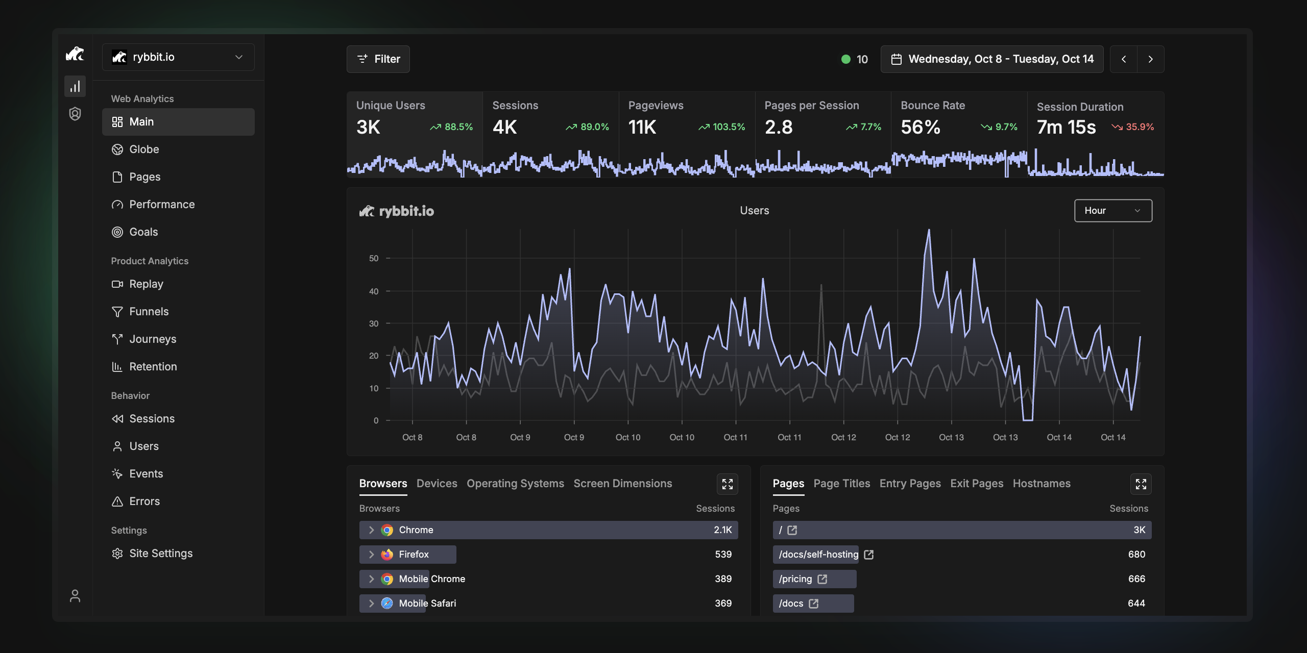
🐸 Rybbit - open-source and privacy-friendly alternative to Google Analytics that is 10x more intuitive.
Countly is a product analytics platform that helps teams track, analyze and act-on their user actions and behaviour on mobile, web and desktop applications.
⚡ A Simple / Speedy / Secure Link Shortener with Analytics, 100% run on Cloudflare.
Modern, privacy-friendly, and detailed web analytics that works without cookies or JS.
Tianji: Insight into everything, Website Analytics + Uptime Monitor + Server Status. not only another GA alternatives
Official repository for Open Web Analytics which is an open source alternative to commercial tools such as Google Analytics. Stay in control of the data you collect about the use of your website or app. Please consider sponsoring this project.
Self Hosted Alternative To Google Analytics
Offen Fair Web Analytics
Retentioneering: product analytics, data-driven CJM optimization, marketing analytics, web analytics, transaction analytics, graph visualization, process mining, and behavioral segmentation in Python. Predictive analytics over clickstream, AB tests, machine learning, and Markov Chain simulations.
Data Explorer by Keen - point-and-click interface for analyzing and visualizing event data.
📈 Swetrix is a cookie-less, open source, privacy-first web analytics, website speed monitoring and error tracking service that you can host yourself or use in the cloud. Get started for free!
Databuddy is a privacy-first analytics platform with a focus on user experience, with it's foundation built on privacy, it ensures complete compliance with most major data privacy laws out of the box
https://keen.io/ JavaScript SDKs. Track users and visualise the results. Demo http://keen.github.io/keen-dataviz.js/
Self-hostable, privacy-focused website analytics.
Tinybird Web Analytics template
Add a description, image, and links to the web-analytics topic page so that developers can more easily learn about it.
To associate your repository with the web-analytics topic, visit your repo's landing page and select "manage topics."