Build and host your own observability solution with docker and open source software.
Review source code @ https://github.com/osirislab/observability
High level overview of how the control node will run SIEM, while hosts are sending telemetry data.
Create install portainer script, set execute permission, and run with docker
./install-portainer.sh
#!/bin/bash
docker volume create portainer_data
docker run -d \
--name portainer \
--restart=always \
-v /var/run/docker.sock:/var/run/docker.sock \
-v portainer_data:/data \
-p 8000:8000 \
-p 9443:9443 \
portainer/portainer-ce:latestHead over to https://localhost:9443 and create admin credentials.
Separately you can install an agent on a seperate host. This will allow you to manage multiple docker hosts from a single portal.
Build your siem stack on portainer using an .env and docker-compose.yml
siem.env
- Identify your username and replace $(whoami)
PUID=1000
PGID=1000
TZ=America/New_York
DOCKER_DATA=/home/$(whoami)/siem/data
DOCKER__CONFIG=/home/$(whoami)/siem/configThese attributes are meant to apply Do Not Repeat Yourself (DRY) templating.
version: "3.9"
x-common: &common
restart: unless-stopped
security_opt:
- no-new-privileges:true
labels:
- 'logging=promtail'
- 'logging_jobname=containerlog'
x-environment: &environment
TZ: $TZ
PUID: $PUID
PGID: $PGIDThese service are intended to be applied to every host, which allows the portainer control node access to docker deployments and adding observability agents for metrics and logging.
services:
######## Docker ########
portainer-agent:
container_name: portainer-agent
image: 'portainer/agent:2.19.4'
<<: *common
volumes:
- '/var/lib/docker/volumes:/var/lib/docker/volumes'
- '/var/run/docker.sock:/var/run/docker.sock'
ports:
- 9001:9001
environment:
<<: *environment
######## Metrics ########
cadvisor:
depends_on:
- portainer-agent
container_name: cadvisor
image: gcr.io/cadvisor/cadvisor:v0.47.1
platform: linux/aarch64
devices:
- /dev/kmsg:/dev/kmsg
<<: *common
volumes:
- /:/rootfs:ro
- /var/run:/var/run:rw
- /sys:/sys:ro
- /var/lib/docker:/var/lib/docker:ro
ports:
- 8080:8080
environment:
<<: *environment
node-exporter:
depends_on:
- portainer-agent
container_name: node-exporter
image: prom/node-exporter:latest
command:
- '--path.procfs=/host/proc'
- '--path.sysfs=/host/sys'
- --collector.filesystem.ignored-mount-points
- "^/(sys|proc|dev|host|etc|rootfs/var/lib/docker/containers|rootfs/var/lib/docker/overlay2|rootfs/run/docker/netns|rootfs/var/lib/docker/aufs)($$|/)"
<<: *common
volumes:
- /proc:/host/proc:ro
- /sys:/host/sys:ro
- /:/rootfs:ro
ports:
- 9100:9100
environment:
<<: *environment
######## Logging ########
promtail:
depends_on:
- portainer-agent
container_name: promtail
image: grafana/promtail:2.9.3
command: -config.file=/etc/promtail/config.yml
<<: *common
volumes:
- $DOCKER__CONFIG/promtail/config.yml:/etc/promtail/config.yml:ro
- /var/lib/docker/containers:/var/lib/docker/containers:ro
- /var/run/docker.sock:/var/run/docker.sock
ports:
- 9080:9080
- 1514:1514
environment:
<<: *environment
dozzle:
depends_on:
- portainer-agent
container_name: dozzle
image: amir20/dozzle:latest
<<: *common
volumes:
- /var/run/docker.sock:/var/run/docker.sock
ports:
- 8082:8080
environment:
<<: *environment
DOZZLE_LEVEL: info
DOZZLE_TAILSIZE: 300
DOZZLE_FILTER: "status=running"Prometheus will scrape promtail for new metrics.
services:
prometheus:
depends_on:
- node-exporter
- cadvisor
container_name: prometheus
image: prom/prometheus:latest
user: root
command:
- --config.file=/etc/prometheus/prometheus.yml
- --storage.tsdb.path=/prometheus
- --web.enable-admin-api
- --web.enable-lifecycle
<<: *common
volumes:
- $DOCKER__CONFIG/prometheus/config.yml:/etc/prometheus/prometheus.yml:ro
- $DOCKER_DATA/prometheus:/prometheus
ports:
- 9090:9090
environment:
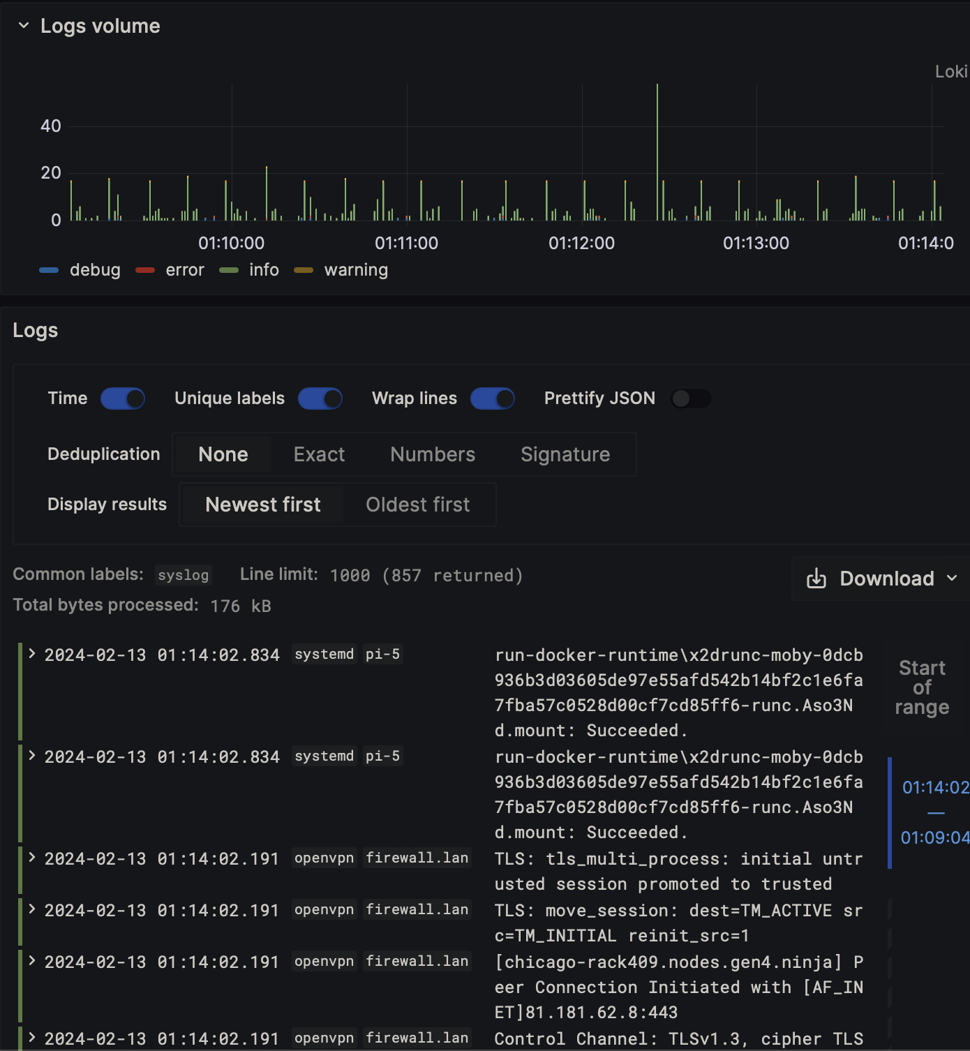
<<: *environmentThese services will handle syslog/container logs and store on mini/loki.
services:
minio:
container_name: minio
image: minio/minio:latest
user: root
entrypoint: sh
command: -c 'mkdir -p /data/loki && /usr/bin/docker-entrypoint.sh minio server /data'
healthcheck:
interval: 30s
retries: 3
test:
- CMD
- curl
- -f
- http://localhost:9000/minio/health/live
timeout: 20s
<<: *common
volumes:
- $DOCKER_DATA/minio:/data
environment:
<<: *environment
MINIO_ACCESS_KEY: minio123
MINIO_PROMETHEUS_AUTH_TYPE: public
MINIO_SECRET_KEY: minio456
loki:
depends_on:
- minio
container_name: loki
image: grafana/loki:2.9.3
user: root
command: -config.file=/etc/loki/loki-config.yml
<<: *common
volumes:
- $DOCKER__CONFIG/loki/config.yml:/etc/loki/loki-config.yml:ro
- $DOCKER_DATA/loki:/tmp
ports:
- 3100:3100
environment:
<<: *environment
syslog-ng:
depends_on:
- promtail
container_name: syslog-ng
image: ghcr.io/axoflow/axosyslog:latest
command: -edv
<<: *common
volumes:
- $DOCKER__CONFIG/syslog-ng/config.conf:/etc/syslog-ng/syslog-ng.conf:ro
ports:
- 514:514/udp
environment:
<<: *environmentMonitor your services and get notified if something goes down.
services:
uptime-kuma:
image: 'louislam/uptime-kuma:1'
container_name: uptime-kuma
<<: *common
volumes:
- $DOCKER_DATA/uptime-kuma:/app/data
ports:
- 3001:3001
environment:
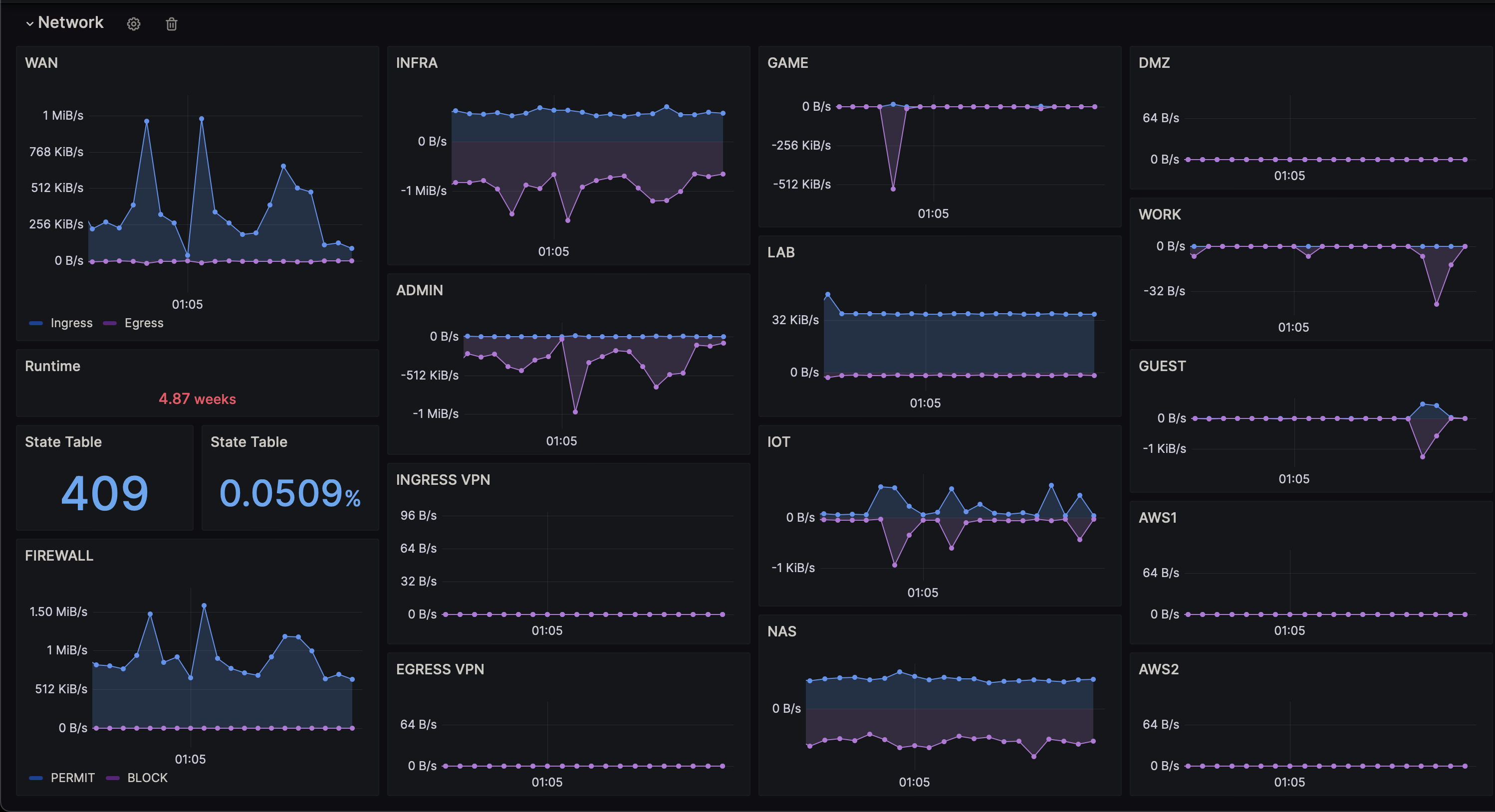
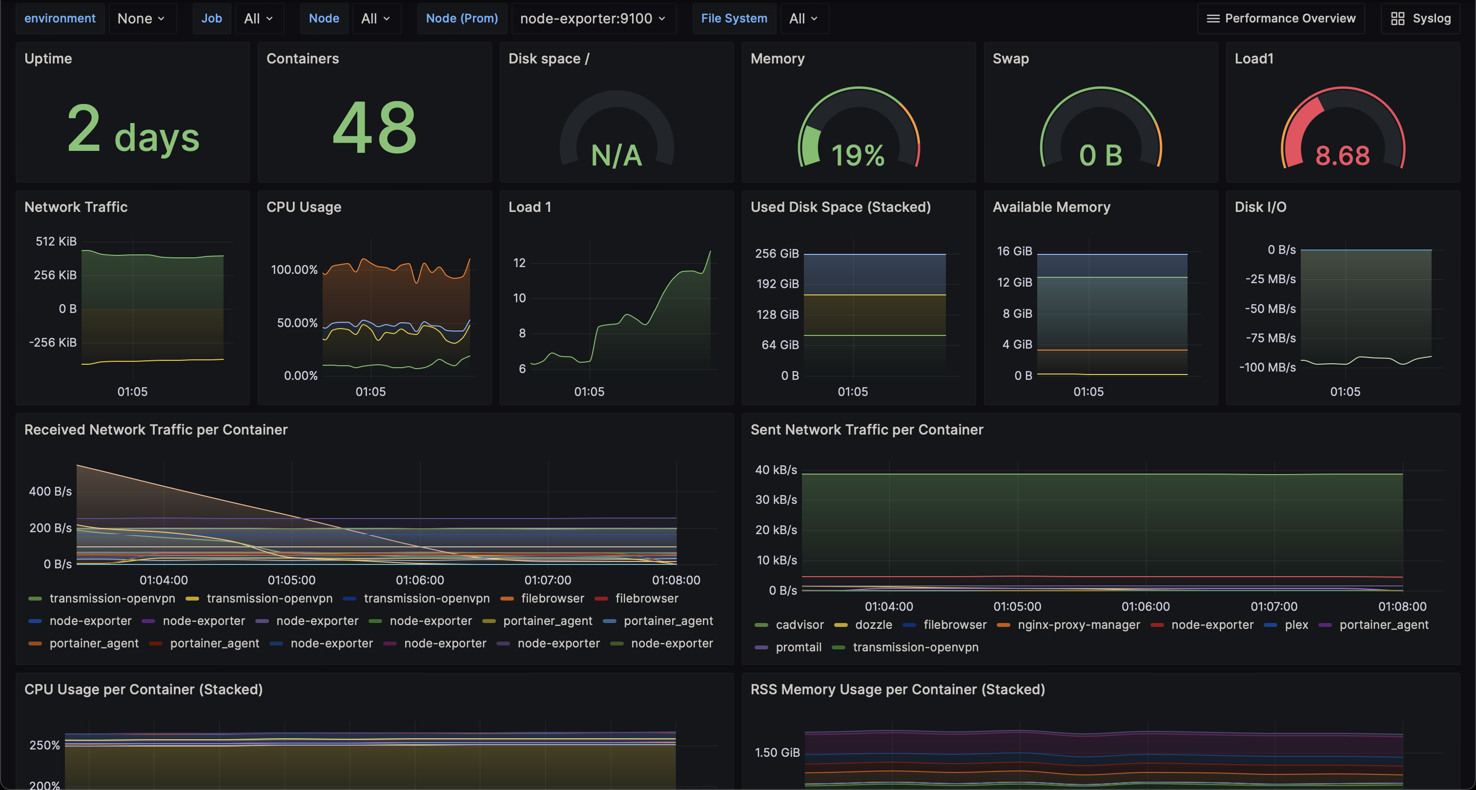
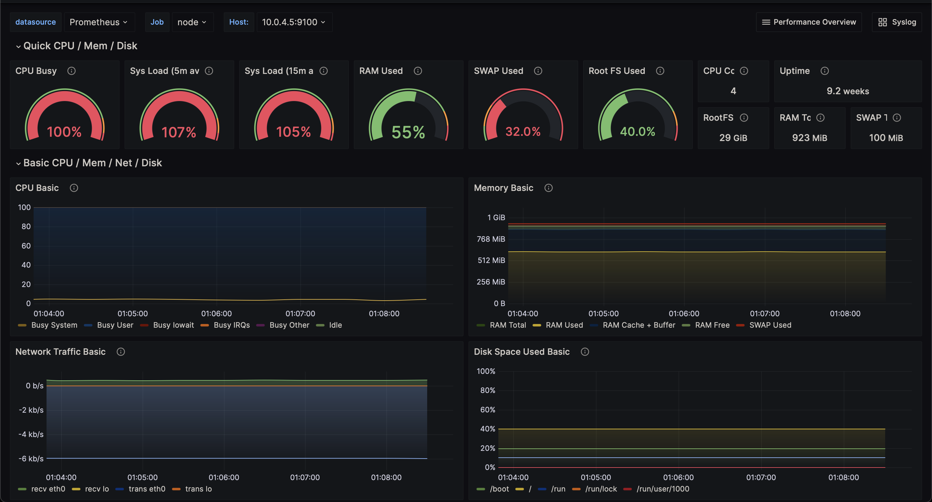
<<: *environmentGrafana Dashboard for displaying metrics and logs.
services:
grafana:
depends_on:
- prometheus
- loki
image: grafana/grafana:latest
container_name: grafana
<<: *common
volumes:
- $DOCKER__CONFIG/grafana/provisioning/datasources:/etc/grafana/provisioning/datasources:ro
- $DOCKER__CONFIG/grafana/provisioning/dashboards:/etc/grafana/provisioning/dashboards:ro
- $DOCKER__CONFIG/grafana/dashboards:/var/lib/grafana/dashboards:ro
ports:
- 3000:3000
environment:
<<: *environment
GF_AUTH_ANONYMOUS_ENABLED: "true"
GF_AUTH_ANONYMOUS_ORG_ROLE: Admin
GF_AUTH_BASIC_ENABLED: "false"
GF_AUTH_DISABLE_LOGIN_FORM: "true"
GF_DASHBOARDS_DEFAULT_HOME_DASHBOARD_PATH: /var/lib/grafana/dashboards/no_folder/syslog_overview.json
GF_INSTALL_PLUGINS: "grafana-clock-panel,grafana-simple-json-datasource,grafana-worldmap-panel,grafana-piechart-panel,cloudflare-app"













